大家好,我是狂师。
市面上的开源后台管理系统项目层出不穷,对应所使用到的技术栈也不尽相同。
今天给大家推荐一款开源后台管理系统: DashGo,不仅部署起来非常的简单,而且它是基于Python技术栈实现的,使得基于它进行二次开发及功能拓展非常的友好高效。
特别是如果你想基于Python改造开发一款测试平台,或许这个项目可以帮助到你。
1、DashGo介绍
DashGo谐音大西瓜,这是一个开箱即用的低代码WEB框架,基于Plotly Dash框架和Fac开源组件库开发,只需要Python语言实现全栈的后台管理系统开发。
只需要一个Python文件,就可以将应用嵌入系统,无需额外操作,极易使用。
主要功能:
- 多页面管理
- 组件和函数级别的细粒度权限管理
- 自带用户、角色和团队的权限的管理
- i18n国际化组件
- 密码和OTP登录
2、项目结构
├─assets # 静态资源目录
│ ├─imgs # 图片资源
│ └─js # js文件资源(dash框架预加载js文件、浏览器回调js等)
├─common # Python共享功能库
│ └─utilities # Python工具类
├─config # 项目配置目录
├─dash_callback # Dash回调库
│ ├─application
│ │ ├─access_
│ │ ├─dashboard_
│ │ └─person_
│ └─pages
├─dash_components # Dash自定义组件
├─dash_view # Dash视图
│ ├─application # 应用视图,以“_”结尾的为内置应用
│ │ ├─access_
│ │ ├─dashboard_
│ │ ├─example_app # 应用例子
│ │ └─person_
│ ├─framework
│ └─pages
├─database # 数据库
│ └─sql_db # 关系型数据库配置
│ ├─dao # 数据库orm抽象
│ └─entity # 数据库表实体
└─translations # 国际化
└─topic_locales
DashGo采用前沿的Python技术栈组合:
1、前端:基于Dash + fac/fuc组件库
- Dash是Python生态最强大的Web应用框架
- fac提供丰富的UI组件(表格、图表、表单等)
2、后端:FastAPI + SQLAlchemy + Redis
- FastAPI提供高性能API服务
- SQLAlchemy作为ORM工具
- Redis处理缓存和会话1
这种架构既保证了开发效率,又能承载企业级应用的性能需求。
3、如何使用
1、拉取代码
# 从Github拉取源码
git clone https://github.com/luojiaaoo/Plotly-DashGo.git
# 从Gitee拉取源码
git clone https://gitee.com/luojiaaoo/DashGo.git
2、安装依赖
windows用户根据requirements_win.txt,linux用户根据requirements_linux.txt 安装Python依赖。
安装依赖命令:
python -m pip install -r requirements_xxx.txt
3、启动应用
进入到src目录,执行python app.py,即可启动成功,根据日志提示中的URL进行访问。
默认账号:admin、密码:admin123
默认启动为sqlite数据库,如需用于生产,请根据config/dashgo.ini调整相关Mysql数据库配置。
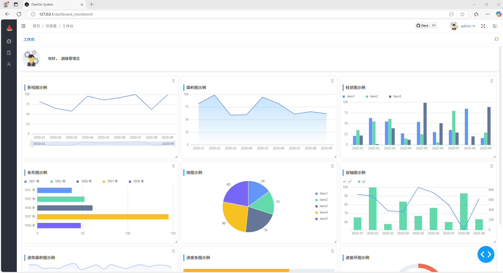
4、主要界面效果
1、登录页面

2、首页效果

3、监控页

4、角色管理页

最后
总之,DashGo 作为一款开源Python 后台管理系统,以其开箱即用的便捷性、丰富的功能模块、基于 Python 的高效性,为开发者们提供了一个强大的后台管理系统开发平台。无论是企业级项目还是小型项目,DashGo 都能发挥其优势。
如果你厌倦了复杂的技术栈切换,渴望一个简洁高效的开发体验,DashGo无疑是值得尝试的Python开源项目!





![[ctfshow web入门] web33](https://i-blog.csdnimg.cn/direct/7683d76833c34cc99d7ac1f3a1ea9499.png)












